HFish(跨平台蜜罐平台) V0.6.5 官方版
2021-10-21 15:18:20
简体中文
33.61 MB
无毒
无隐私收集
|
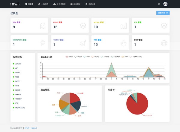
HFish是一款基于Golang语言开发的跨平台蜜罐平台。该平台不仅支持HTTP(S)蜜罐,还支持 SFTP、Redis、Mysql等。软件还提供了API接口,用户可以自由的进行WEB、PC等模块的拓展。HFish能够在Win + Mac + Linux 上快速部署一套蜜罐平台,非常便捷。 软件功能 多功能: 不仅仅支持 HTTP(S) 蜜罐,还支持 SFTP、Redis、Mysql、FTP、Telnet等。 扩展性: 提供 API 接口,使用者可以随意扩展蜜罐模块 ( WEB、PC、APP )。 便捷性: 使用 Golang 开发,使用者可以在 Win + Mac + Linux 上快速部署一套蜜罐平台。 使用方法 下载当前系统二进制压缩包。 cd 到程序根目录,修改 config.ini 配置文件。 执行 。/HFish run 启动服务。 浏览器输入 //localhost:9001 打开。 |
HFish(跨平台蜜罐平台) 下载地址
正在读取下载地址...

