Netdata(Linux性能监测工具) V1.25.0 官方版
|
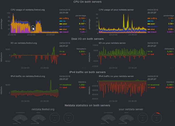
Netdata是一款目前非常热门且功能强大、实用性高的专门应用于Linux系统的实时监测工具,以Web的可视化方式展示系统,界面整洁干爽,安装简单,安装成功后可对系统能够进行实时监测,将各项详细监测数据返还回来。 软件介绍 Netdata官方版是一款适合Linux操作系统使用的性能监测工具,我们可以通过Netdata来对系统里的cpu、内存、硬盘输入/输出、网络等重要数据进行实时监测,这样你就可以知道自己的系统有没有出问题,需不需要修复。 软件特色 1、优美的界面:bootstrap框架下的控制界面。 2、自定义的控制界面:你可以使用简单的HTML代码去自定义控制界面(不需要使用Javascript)。 3、极其的快速而高效:程序使用C进行编写(默认安装下,预计只有2%的单核CPU使用率和少许的内存使用率)。 4、零配置:你只需要去安装它,接着它就会自动地监测一切数据。 5、零依赖:它的静态网络文件和网络接口拥有自己的网络服务器。 6、可扩展:用它自身的插件API(可以使用许多方式来制作它的插件,从bash到node.js),你可以检测任何可以衡量的数据。 7、可嵌入:它可以在任何Linux内核可以运行的地方运行。 监测内容 这是它目前检测的内容(大多数都不需要进行配置,安装后即可开始监测)。 1、CPU的使用率,中断,软中断和频率(总量和每个单核)。 2、RAM,互换和内核内存的使用率(包括KSM和内核内存deduper)。 3、硬盘输入/输出(每个硬盘的带宽,操作,整理,利用等)。 4、IPv4网络(数据包,错误,分片): TCP:连接,数据包,错误,握手; UDP:数据包,错误; 广播:带宽,数据包; 组播:带宽,数据包。 5、Netfilter/iptables Linux防火墙(连接,连接跟踪事件,错误等)。 6、进程(运行,受阻,分叉,活动等)。 7、熵。 8、NFS文件服务器,v2,v3,v4(输入/输出,缓存,预读,RPC调用)。 9、网络服务质量(唯一一个可实时可视化网络状况的工具)。 10、应用程序,通过对进程树进行分组(CPU,内存,硬盘读取,硬盘写入,交换,线程,管道,套接字等)。 11、Apache Web服务器状态(v2.2, v2.4)。 12、Nginx Web服务器状态。 13、Mysql数据库(多台服务器,单个显示:带宽,查询/s, 处理者,锁,问题,临时操作,连接,二进制日志,线程,innodb引擎等)。 14、ISC Bind域名服务器(多个服务器,单个显示:客户,请求,查询,更新,失败等)。 15、Postfix邮件服务器的消息队列(条目,大小)。 16、Squid代理服务器(客户带宽和请求,服务带宽和请求)。 17、硬件传感器(温度,电压,风扇,电源,湿度等)。 18、NUT UPSes(负载,充电,电池电压,温度,使用指标,输出指标)。 |

